Toma de decisiones basada en datos: desbloqueando el éxito sostenible
Publicado: 2022-11-24En la batalla entre el instinto y la perspicacia, existe una clara evidencia de que la toma de decisiones basada en datos vale la pena.
Un estudio de McKinsey sobre la toma de decisiones basada en datos encontró que las organizaciones que usan datos para tomar decisiones tienen más probabilidades de ser rentables y pueden retener y adquirir clientes de manera más efectiva en comparación con aquellas que no usan este enfoque.

Ya sea que esté lanzando una nueva función de producto, invirtiendo en una empresa emergente prometedora o diseñando una campaña de marketing, la toma de decisiones basada en datos es una necesidad que pocos pueden darse el lujo de ignorar .
En este artículo, le mostraremos por qué es fundamental tomar decisiones basadas en datos, cómo puede implementarlo en su organización y le daremos un ejemplo de toma de decisiones basada en datos.
¿Qué es la toma de decisiones basada en datos (DDDM)?
La toma de decisiones basada en datos es el proceso de tomar decisiones basadas en datos, conocimientos y hechos confiables . Es un enfoque de toma de decisiones que recopila, analiza e interpreta datos en torno a KPI críticos y puede usarse como base para todas las decisiones comerciales. Usar la investigación como parte del proceso de validación de cualquier iniciativa tiene sentido desde el punto de vista empresarial.

Hoy, el 90 % de los profesionales empresariales informan que los datos y el análisis son clave para sus principales iniciativas de transformación .
Los consumidores modernos están dejando más rastros de datos en línea que nunca, lo que permite a las empresas estudiar todo, desde sus intereses y comportamiento hasta sus preferencias de compra y asociaciones de marca. Con datos más completos, confiables y precisos, las organizaciones pueden tomar decisiones basadas en datos más rápido que nunca, ayudándolas a pivotar y flexionarse al ritmo.
Los beneficios de DDDM
Tomar decisiones basadas en datos permite a las organizaciones identificar tendencias, formular nuevos servicios o productos, hacer pronósticos precisos y establecer los canales más efectivos para el crecimiento. Puede impactar en casi todas las áreas de una organización, desde clientes, empleados, reclutamiento, ventas e ingresos.
1. Logre un ROI más alto
Las decisiones basadas en datos impactan directamente en la rentabilidad de la empresa. Hacerlo proporciona información relevante que puede ayudar a aumentar las ventas y disminuir las pérdidas. Cuando las elecciones se basan en números sólidos en lugar de instinto o preferencias personales, una empresa puede tomar decisiones de manera lógica y con mayor confianza.
2. Cambiar de reactivo a proactivo
Los datos proporcionan información que le permite identificar tendencias y patrones y pronosticar con precisión el futuro. Con los datos correctos, puede planificar con más confianza, calcular riesgos y descubrir oportunidades que otros no pueden ver.
Esto le permite ser más proactivo y hacer movimientos tempranos que otros no harán. Es como tener gafas de visión nocturna en la oscuridad: ves cosas que otros no pueden ver y reaccionas y respondes en consecuencia.
3. Mejorar la experiencia del cliente
Los clientes satisfechos usan su servicio por más tiempo, corren la voz sobre su negocio y se convierten en defensores de su marca. Un enfoque de toma de decisiones basado en datos lo ayuda a aumentar los niveles de satisfacción del cliente al:
- Medir regularmente la satisfacción del cliente
- Recopilación de comentarios
- Detectando tendencias
- Identificar las fuentes de insatisfacción
- Tomar medidas para contrarrestar la insatisfacción
- Optimización de procesos y servicios para mejorar los estándares de servicio
Sin datos, es difícil saber realmente qué sienten los clientes acerca de su producto. Cuando sus decisiones se basan en datos sólidos, sabe cuál es su posición y cómo puede satisfacer y superar mejor las expectativas de los clientes.
4. Obtenga una ventaja competitiva
Mantenerse un paso por delante de la competencia es el sello distintivo de todas las empresas exitosas. En lo que se refiere a su mercado, el conocimiento es poder. Un enfoque de toma de decisiones basado en datos le permite monitorear de cerca las acciones, campañas y tácticas de sus competidores.
Como resultado, estará mejor posicionado para predecir sus movimientos y contrarrestar sus estrategias al tomar decisiones más oportunas e informadas.
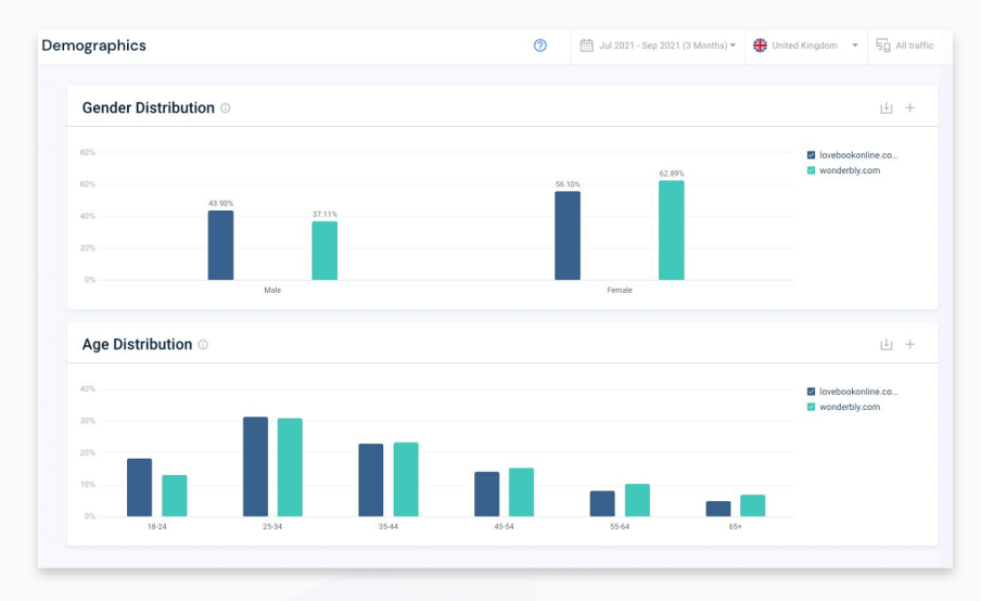
Aquí hay un ejemplo de toma de decisiones basado en datos, que muestra la investigación competitiva en acción. Lo compartió con nosotros Wonderbly, una empresa internacional que atiende a 6 millones de clientes. Al analizar la demografía de la audiencia de un rival clave y observar la distribución por género y edad, pudo identificar que la competencia estaba haciendo un mejor trabajo para atraer a una audiencia más joven.
Wonderbly usó Similarweb para ver los datos demográficos de los sitios web de los rivales junto con los suyos. Esto es lo que pudo determinar.

Wonderbly estaba ganando con la audiencia femenina, con un 62% vs 56% a su favor. Sin embargo, sus rivales fueron mejores para atraer a una audiencia masculina, y su participación en el rango de edad de 18 a 24 años fue solo del 12 % frente al 19 %. Mostrando una clara oportunidad de hacer más para llegar a personas más jóvenes y masculinas.
Impacto: Desarrolló un nuevo perfil de audiencia y cambió significativamente futuras campañas. Entonces pudo hacer crecer su negocio y atraer a más clientes nuevos.
5. Mayor confianza en la toma de decisiones
Las decisiones basadas en datos eliminan la incertidumbre, minimizan las áreas grises y le permiten ver las cosas con claridad. Tus decisiones no son conjeturas ni ilusiones. Proviene de tomar pasos calculados basados en conocimientos de datos completos recopilados a lo largo del ciclo de vida de su cliente.
Naturalmente, esto significa que tiene confianza en sus decisiones, lo que se filtra a sus equipos y les permite seguir sus instrucciones con mayor convicción.
6. Acceso más rápido a la información
En los mercados en constante cambio de hoy, los comportamientos de los consumidores cambian a la velocidad del rayo; Aparecen jugadores emergentes y obtienen participación de mercado en un momento dado, y las tecnologías disruptivas impactan industrias enteras en un instante.
Tener una velocidad más rápida para obtener información puede ayudar a su empresa a responder a los cambios mucho más rápido, competir y mantenerse a la vanguardia. Los datos lo ayudan a detectar estos cambios mientras aún hay tiempo para hacer algo al respecto; sin un acceso más rápido a la información, corre el riesgo de quedarse atrás.
Ejemplo de toma de decisiones basada en datos con Similarweb
Siguiendo con Wonderbly como ejemplo, aquí hay algunos ejemplos más de dddm en acción.
- Entrar en nuevos mercados
Por qué: ingresar a un nuevo mercado puede generar crecimiento para casi cualquier negocio. Sin embargo, requiere una inversión importante para llevar a cabo. El uso de datos para impulsar decisiones como esta puede ayudar a cualquier organización a pronosticar con precisión el crecimiento futuro y el potencial de mercado para un nuevo producto o servicio.
Cómo: en este ejemplo de dddm, Wonderbly utilizó el elemento de tendencias de palabras clave estacionales de Similarweb para descubrir de dónde sus rivales obtenían tráfico de los canales. Más específicamente, podría identificar las palabras clave exactas que se utilizan en los canales de búsqueda de pago (aniversarios y bodas) que actualmente no se abordan en su propio conjunto de productos.


En esta instantánea tomada de la estacionalidad de las palabras clave de Similarweb, verá líderes de tráfico para conjuntos de palabras clave específicos, su estacionalidad, cuota de tráfico y volumen, junto con datos de CPC relevantes. Demuestra dónde los rivales están utilizando anuncios pagados para ganar cuota de tráfico.
Resultado: al poder demostrar el éxito de sus rivales, en particular, el gran interés de los consumidores en un canal, pudo desarrollar una nueva línea de productos. Logró un aumento de ingresos del 69% como resultado directo de ingresar a un nuevo mercado.

Este es solo un ejemplo de la toma de decisiones basada en datos en acción. Pero hay muchas formas en las que puede usar software como Similarweb Digital Research Intelligence para descubrir las características y tácticas de los jugadores exitosos en su mercado.
Si desea obtener más ejemplos de toma de decisiones basadas en datos, diríjase a nuestra página de casos de éxito de clientes . Aquí puede ver innumerables testimonios y ejemplos de dddm de clientes.
Cómo tomar decisiones basadas en datos en los negocios
Para desarrollar una cultura de toma de decisiones basada en datos en su empresa , hay un proceso que seguir y una mentalidad que cambiar. Todos pueden beneficiarse del uso de datos para tomar decisiones, desde el líder empresarial más experimentado hasta aquellos que recién ingresan al lugar de trabajo.

1. Establezca metas claras que se alineen con los objetivos comerciales
¿Qué quieres lograr con los datos? Esa es la primera pregunta que debe responder antes de invertir en análisis de datos o cualquier otra solución. Por ejemplo, podría estar buscando optimizar sus procesos, encontrar lagunas e identificar sus canales de ventas más rentables . O podría estar buscando más información sobre la audiencia para informar su estrategia de marketing o desarrollo de productos.
Sea lo que sea, debe establecer objetivos claros para medir y realizar un seguimiento de las métricas clave a lo largo del tiempo.
2. Realizar estudios de mercado
Consulte a sus equipos internos y a los responsables de la toma de decisiones para comprender las preguntas que quieren que respondan los datos, sus fuentes de datos actuales y cómo quieren mejorarlas.
Con base en sus comentarios, realice una investigación de mercado para encontrar formas en que otras empresas manejen estos desafíos. Esto lo ayudaría a comprender las fuentes de datos que necesita mejorar y las herramientas de investigación de mercado necesarias para satisfacer las necesidades de toma de decisiones de su empresa.
3. Recolectar y preparar datos
Para analizar e interpretar datos, primero debe identificar todas sus fuentes de datos existentes y potenciales y crear un depósito de datos centralizado. Esto puede ser un desafío si sus tomadores de decisiones actualmente usan datos de fuentes desconectadas. En particular, existe el riesgo de duplicación e inexactitud de los datos.
Por lo tanto, debe asegurarse de que sus datos sean creíbles y relevantes para facilitar la toma de decisiones efectiva .
4. Analiza tus resultados, busca patrones y explora
Ahora que ha recopilado y organizado sus datos, analícelos desde ángulos relevantes para encontrar respuestas a sus preguntas. Aquí es donde la visualización de datos y los paneles son útiles. Con tablas, gráficos, líneas de tendencia y otros tipos de visualización, puede hacer que sus datos sean más accesibles y fáciles de entender.
5. Desarrolla ideas
Representar datos con visualización es una cosa, pero resumir sus principales hallazgos e ideas requiere un análisis más profundo. Debe conectar los puntos entre los diversos conjuntos de datos para ver si responden a sus preguntas y brindan información para la toma de decisiones.
6. Colabora y toma decisiones
Una vez que haya desarrollado conocimientos y tenga respuestas respaldadas por datos a sus preguntas, es hora de comunicarlas a sus equipos y otras partes interesadas. Al usar la narración de datos, ayudará a su audiencia a comprender el contexto detrás de sus datos y ver el panorama general y los detalles detrás de sus decisiones.
También ayuda a incorporar a los tomadores de decisiones clave de su empresa y hace que su proceso de toma de decisiones basado en datos sea más transparente.
Terminando…
La toma de decisiones basada en datos ya no es una opción. Las empresas deben invertir en la recopilación, el procesamiento y la gestión de datos para equipar a los responsables de la toma de decisiones con información relevante, creíble y precisa.
Similarweb Digital Research Intelligence le brinda una plataforma preparada para acceder a información y datos que pueden revolucionar la forma en que su negocio toma decisiones. Algunas de las marcas más importantes del mundo confían en él y lo utilizan, y si hace clic a continuación, puede obtener una prueba de 7 días.
¿Por qué Similarweb?
El conjunto de soluciones de inteligencia digital de Similarweb ofrece información imparcial, precisa y honesta en la que puede confiar para analizar cualquier industria, mercado o empresa.
- Las metodologías utilizadas para la recopilación de datos son sólidas, transparentes y confiables.
- Se actualiza dinámicamente, brindándole los datos más recientes sobre una industria o mercado.
- Filtra y refina los resultados según tus necesidades.
- Presentación clara de los datos a través de una plataforma intuitiva y fácil de usar.
- Los datos están disponibles a través de una API, por lo que puede conectarse a plataformas como Tableau o PowerBI para optimizar sus análisis.
preguntas frecuentes
¿Qué son los ejemplos de toma de decisiones basados en datos?
Un ejemplo de toma de decisiones basada en datos es el uso de herramientas de inteligencia digital para observar la demanda existente en un mercado de un producto o servicio específico antes de decidir ingresar a él. Otro ejemplo de DDDM es el uso de inteligencia competitiva para buscar palabras clave específicas para orientar una campaña de PPC antes de invertir.
¿Por qué es importante la toma de decisiones basada en datos?
La toma de decisiones basada en datos brinda a las organizaciones los conocimientos necesarios para tomar decisiones transparentes, creíbles y racionales. Antepone los hechos a la ficción y garantiza que las decisiones clave se justifiquen con datos reales.
¿Cómo se toman decisiones basadas en datos?
Comience por comprender las necesidades de su negocio y recopilar datos relevantes de fuentes confiables. Luego, analiza y organiza esos datos para encontrar información procesable. Finalmente, comparte sus hallazgos con las partes interesadas relevantes y toma decisiones informadas.
¿Cuáles son los 6 pasos de la toma de decisiones basada en datos?
- Alineación de objetivos
- Investigación de mercado
- Recopilación de datos
- Análisis de los datos
- Desarrollando ideas
- Toma de decisiones
