6 ferramentas de automação de SEO para aumentar a eficiência e o ROI
Publicados: 2020-10-256 ferramentas de automação de SEO para aumentar a eficiência e o ROI
SEO ou otimização de mecanismos de pesquisa envolve melhorar seu site para aumentar sua visibilidade para pesquisas relevantes. O aumento da visibilidade ganha mais atenção e atrai clientes potenciais e existentes para o seu negócio. Ele usa um algoritmo para analisar páginas de um índice de diferentes páginas da web e leva em consideração os fatores de classificação para determinar a ordem em que as páginas devem aparecer nos resultados da pesquisa.
A automação de SEO é o uso de software ou plataformas de SEO totalmente ou parcialmente automatizados para conduzir estratégias de SEO com facilidade. É bastante econômico, relativamente mais barato e mais rápido executar tarefas de SEO automaticamente do que manualmente. Também permite analisar backlinks, tags, densidade de palavras-chave e conteúdo Meta dos concorrentes e replicar o que está funcionando.
A automatização de tarefas de SEO fornece dados precisos e atualizados sobre suas classificações de palavras-chave. Também facilita o manuseio de tarefas monótonas e trabalhosas, como auditorias de sites. Você pode aumentar seu ROI com automação, pois não precisará contratar uma grande equipe de SEO.
Partes do SEO que você pode automatizar
Monitoramento de sites
O monitoramento do site é um elemento-chave do SEO que pode ser automatizado. É óbvio que você precisará acompanhar a campanha de SEO para saber o que precisa ser melhorado. A automação ajuda você a monitorar o desempenho de suas páginas e simplifica o processo de coleta de dados mais rapidamente para colocá-los em ação.
O monitoramento do site rastreia elementos como:
- Tempo de atividade do site
- Links quebrados
- Tempo de carregamento da página
Rastreamento de classificação
A otimização do mecanismo de pesquisa melhora sua classificação nos mecanismos de pesquisa para palavras-chave de destino, e uma das operações vitais é o rastreamento da classificação do mecanismo de pesquisa. Não é fácil acompanhar manualmente a classificação de uma página individual, especialmente quando você tem várias páginas em seu site. Adicionar páginas extras ao seu site o torna mais desafiador.
As ferramentas de automação ajudam a simplificar o processo e acompanhar as classificações de suas páginas. Ele rastreia todas as suas páginas, antigas e novas, e monitora mudanças e melhorias em seus rankings. Por exemplo, dê uma olhada no RankWatch:

(Crédito da imagem: RankWatch)
Análise de backlinks
Os backlinks ajudam a melhorar a confiança e a autoridade do site, o que aumenta seus rankings. Monitorar seu perfil de backlinks garante que você obtenha links de autoridade para sua página. A automação acelera o processo de monitoramento de cada página e de todos os backlinks ganhos e facilita a visualização de quem vincula suas páginas.
Como automatizar o SEO
Usando as ferramentas certas, você pode automatizar total ou parcialmente várias tarefas de SEO. A automação de otimização de mecanismos de pesquisa ajuda a impulsionar seu site para o topo ou, no mínimo, agilizar seus resultados e dedicar mais recursos a outras áreas de crescimento. Veja como automatizar o SEO e economizar tempo e recursos.
Teste seu SEO em 60 segundos!
Diib é uma das melhores ferramentas de SEO do mundo. A Diib usa o poder do big data para ajudá-lo a aumentar de forma rápida e fácil seu tráfego e classificações. O Diib até mesmo informará se você já merece uma classificação mais alta para determinadas palavras-chave. Como visto em Empreendedor!
- Ferramenta de SEO automatizada fácil de usar
- Monitoramento de palavras-chave e backlinks + ideias
- Velocidade, segurança, + rastreamento de Core Vitals
- Sugere de forma inteligente ideias para melhorar o SEO
- Mais de 250.000 mil membros globais
- Benchmarking integrado e análise de concorrentes
Usado por mais de 250 mil empresas e organizações:
Sincroniza com 
Monitoramento de concorrentes
A classificação dos resultados da pesquisa envolve competir com vários concorrentes pela primeira posição dos resultados da pesquisa. Saber sobre sua concorrência ajuda você a encontrar maneiras de vencê-la nos resultados da pesquisa. Automatizar o monitoramento de concorrentes ajuda você a ver sua concorrência e desenvolver maneiras de ficar à frente deles na pesquisa. Por exemplo, o Sprout Social tem uma ferramenta de monitoramento de concorrentes:

(Crédito da imagem: Sprout Social)
Análise automática de SEO
É necessário realizar uma pesquisa completa para identificar todos os aspectos do SEO. É essencial que você seja bem versado no vocabulário de SEO para uma análise adequada devido ao escopo e à complexidade do SEO. Você pode usar várias ferramentas para realizar uma análise rápida do seu site.
Essas ferramentas identificam problemas de SEO na página e oferecem recomendações acionáveis sobre como resolvê-los. Também existem ferramentas de auditoria gratuitas, como o SEoptimer, que realizam uma investigação aprofundada do SEO do seu site, incluindo aspectos fora da página, como o perfil de backlink do seu site. Você também receberá uma série de dados que lhe darão uma compreensão mais profunda de aspectos como velocidade de carregamento, usabilidade, sinal social e muito mais. A análise automática de SEO geralmente é oferecida gratuitamente por várias pequenas agências de SEO.
Você vai se interessar
5 ferramentas de automação que toda PME deve usar
Relatórios de sites: seu guia para análises e estatísticas
Ferramentas Pingdom: Guia abrangente de 2021
Software Backlink: 8 principais ferramentas para o sucesso do link
Quais são as boas ferramentas de análise de marketing?
Qual é o melhor software de SEO?
Automatizando a pesquisa de influenciadores
O sucesso do link building e das estratégias avançadas depende de uma estratégia de divulgação eficaz. Requer e-mails de divulgação atraentes, conteúdo estelar e os influenciadores certos. Realizar pesquisas de conteúdo é uma boa maneira de descobrir ideias de tópicos fascinantes e editores populares com um alcance online notável.
Automatizando o monitoramento de palavras-chave e backlinks
Uma das tarefas de SEO mais tediosas é monitorar palavras-chave e alterações no perfil de backlinks do site. Quando se trata de estratégias de otimização, não existe uma solução única. Envolve principalmente tentativa e erro para determinar o que funciona e o que não funciona para a sua marca.
Algumas ferramentas ajudam você a economizar tempo nas tarefas de monitoramento fornecendo um painel unificado. Isso ajuda você a monitorar seus backlinks, sinais sociais, classificações de palavras-chave e detalhes contendo as estratégias do seu concorrente. Eles também podem ajudá-lo a definir metas de marketing e SEO para o seu site, gerando uma lista de objetivos automaticamente com base na análise preliminar e nas palavras-chave de destino.
Automatizando o compartilhamento social
Os compartilhamentos de mídia social não têm um impacto direto nas métricas essenciais de SEO, mas são um fator crucial no SEO. As plataformas de mídia social criam oportunidades que geralmente levam a benefícios de SEO. Eles ajudam você a ganhar seguidores que direcionam tráfego maciço para seu site e expõem seu conteúdo a especialistas de nicho, blogueiros e grandes influenciadores, o que maximiza seu conteúdo para possíveis backlinks.
Usar ferramentas de agendamento de mídia social como o Buffer é mais eficiente do que compartilhar cada parte do conteúdo. Ele se conecta diretamente ao seu site via IFTTT. Ele também é usado para agendar postagens nas redes e permite compartilhar conteúdo de forma consistente quando seu público está mais ativo. O IFTTT permite criar applets conectando dois serviços em um fluxo de trabalho. Veja como é o agendamento do Buffer:

(Crédito da imagem: Buffer)
Como investir em seu SEO para o maior ROI
A otimização do seu site para SEO gera tráfego mensal recorrente, que por sua vez traz um crescimento de negócios mais consistente. No entanto, SEO é difícil devido a vários fatores, incluindo o algoritmo do Google. Não está muito claro como o algoritmo funciona, e as maneiras de desvendá-lo são complicadas.
Mais de 200 fatores de classificação determinam a classificação do seu site, tornando impossível se concentrar em todos eles. Medir o ROI não é fácil, e o que funciona hoje pode não funcionar necessariamente amanhã. A otimização precisa ser contínua, pois o algoritmo do Google está em constante evolução e a jornada do cliente não é linear.
Os ciclos de experimentação com SEO levam tempo para planejar, executar e medir. Também é quase impossível isolar variáveis porque não há ambiente controlado para comparar. SEO é um jogo de soma zero, o que significa que só pode haver um resultado de pesquisa na posição 1 e, se seu concorrente vencer, você o perderá.
Ter a mentalidade certa é a melhor abordagem para planejar uma estratégia de SEO. Ele começa definindo metas claras e indicadores-chave de desempenho que você pode fazer engenharia reversa. Você precisa de uma responsabilidade clara para alcançar esses objetivos.
É essencial pensar a longo prazo em termos de anos em vez de meses, já que o SEO é um canal de marketing baseado em investimento. Alocar o investimento adequado em iniciativas de SEO garante que você concentre os recursos na área certa. Fatores que são fortemente ponderados pelo algoritmo do Google incluem:
- Backlinks autoritários
- Experiência do usuário e satisfação da intenção do usuário
- Otimização
- O conteúdo precisa ser útil em formato longo e de alta qualidade
- Fatores técnicos como arquitetura e velocidade de carregamento da página
O alinhamento com a missão do Google garante que você tenha mais sucesso. Adotar uma mentalidade focada no usuário aumenta suas chances de ter uma classificação mais alta e obter mais tráfego. Visar os usuários do Google garante que você esteja alinhado com as atualizações do algoritmo. Você começará a notar um aumento em seus resultados e ROI.
Como a automação de marketing pode maximizar o retorno do seu conteúdo
Construindo as peças fundamentais para o marketing de conteúdo
Um sistema de pontuação avançado maximiza o ROI do conteúdo, incluindo os fatores aparentes e métodos avançados para melhorar os já em uso. O cargo, o orçamento, o tamanho do funcionário, a receita e o setor devem ser acompanhados de webinars assistidos, cliques em e-mail, interações em aplicativos de mídia social, entre outros. Este é um critério perfeito para profissionais de marketing B2B que usam tecnologia de marketing avançada.

Os campos do formulário de lead hospedam o conteúdo e capturam as informações de contato. Avançá-los para sincronizar com o sistema CRM preenche e atualiza automaticamente os registros de contato. Essa criação de uma página de destino é onde os ativos de conteúdo vivem.
O perfil progressivo melhora as taxas de conversão para ajudar a coletar informações de seus contatos. Isso é melhor do que ter formulários de contato com mais de 10 campos. Esta é uma maneira inteligente de atualizar os perfis de contato gradualmente.
Automatizar um teste A/B que mostra metade dos visitantes uma versão e metade da outra ajuda na identificação dos resultados para ver qual versão tem maior taxa de conversão. Isso ajuda a decidir quais imagens ou títulos usar.
Promovendo seu conteúdo
Com o objetivo principal de gerar novos leads, o uso de e-mails de bancos de dados de contatos existentes pode ajudar a capturar informações adicionais sobre seus leads estabelecidos. Isso promove a personalização do conteúdo.
Atualizações sociais programadas, usando sistemas integrados ou soluções de terceiros, ajudam a promover o conteúdo em grande parte. As avaliações de negócios ou sites em aplicativos de mídia social foram registradas para influenciar positivamente o crescimento dos negócios.
Obtendo Inteligência e Impulsionando Ações
As ferramentas de automação podem vincular diretamente as respostas aos registros de contato de downloads e registros. Essa forma de capturar informações de contato em um sistema de CRM melhoraria significativamente o alcance de marketing do seu site.
Para ajudar a suavizar seu fluxo de trabalho, crie listas com base em critérios predefinidos segmentando e priorizando contatos em listas.
Iniciar o email marketing automatizado por meio de email marketing ou integração de terceiros é uma maneira altamente eficiente de agregar valor aos contatos. Uma maneira avançada de fazer isso é adicionar recursos que se conectam ao conteúdo baixado pelos contatos.
Por meio de fluxos de trabalho de e-mail automatizados, o monitoramento das interações de contato indica o progresso ou a posição do contato na jornada do cliente/negócio. Isso inclui retornar ao seu site, baixar conteúdo ou clicar em links.
Aplique técnicas de criação de perfil, segmentação e métodos de nutrição usados em clientes existentes para clientes em potencial com o objetivo de configurar o funil de marketing completo adequadamente.
Configurar relatórios personalizados automatizados para ajudar os contatos a se manterem informados sobre seu conteúdo. A tecnologia de marketing automatizada conecta campanhas de conteúdo a métricas de marketing. Isso mostra o quanto as campanhas de esforço contribuem diretamente para a realização das metas de negócios. Esse processo de automação redefine o potencial de um negócio e melhora as apostas de ROI.
Esperamos que você tenha achado este artigo útil.
Se você quiser saber mais sobre a saúde do seu site, obter recomendações e alertas pessoais, escaneie seu site pela Diib. Leva apenas 60 segundos.
As 6 principais ferramentas de automação de SEO para aumentar a eficiência e o ROI
A busca por palavras-chave e a qualidade do conteúdo são fatores essenciais quando se trata de otimização. As ferramentas de automação de otimização de mecanismos de busca ajudam a aumentar as buscas orgânicas e, ao final, oferecem e realizam análises avançadas da estrutura de links do seu site. Esses softwares de SEO automatizados são categorizados de acordo com a preferência do cliente em relação aos aspectos que precisam de automação.
A ferramenta de automação de otimização de mecanismos de pesquisa escolhida é baseada em:
- SEO técnico
- Pesquisa de palavras-chave
- Rastreamento de classificação
- Otimização de conteúdo
- Análise de backlinks
- SEO de vídeo
- Criação de links
Para tornar seu trabalho mais fácil e rápido, aqui estão algumas das seis melhores ferramentas de automação para aumentar a eficiência e o ROI;
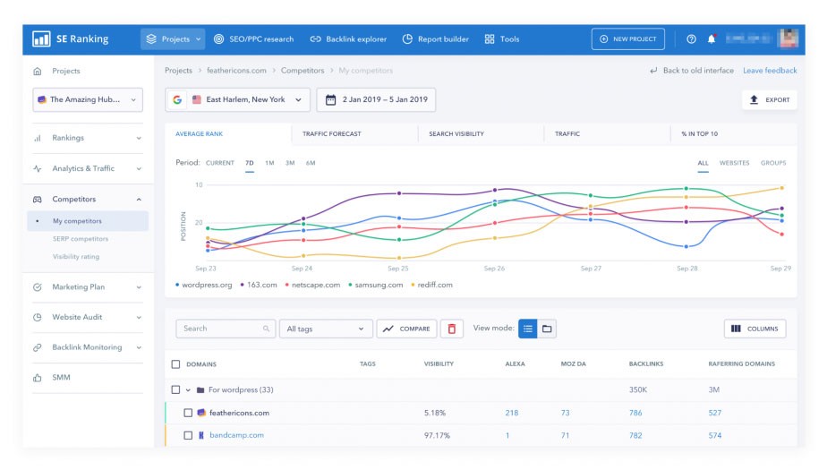
Classificação SE
O SE Ranking permite automatizar tarefas típicas de SEO, como pesquisa de palavras-chave, monitoramento de backlinks, supervisão de rankings, análise de sites e muito mais. Ele também oferece insights sobre as estratégias dos concorrentes e cria um plano sobre como se classificar no topo com investimentos mínimos. É um software de SEO automatizado com tudo incluído e você não precisa de ferramentas adicionais. A imagem abaixo mostra a ferramenta concorrente do SE Ranking:

(Crédito da imagem: SE Ranking)
SE Ranking oferece uma interface amigável para realizar todas as suas tarefas de SEO na mesma plataforma. Ele fornece uma análise muito profunda da qualidade e quantidade dos backlinks que estão conectados ao seu site e aos seus concorrentes. Ele oferece dados 100% precisos que você pode verificar verificando a cópia do cache.
Os dados que você pode coletar do SE Ranking incluem:
- Erros técnicos
- Metatags e cabeçalhos
- Velocidade de carregamento do site
- Links internos
- Imagens
A classificação SE oferece segurança de dados, garantindo que todas as suas informações nunca vazem para ferramentas de pesquisa públicas. Ele também permite que você acompanhe os recursos da página de resultados do mecanismo de pesquisa, como Adwords, classificações pagas no Google, volume de pesquisa e uma previsão de tráfego relativa. O ranking SE usa todos os principais mecanismos de pesquisa e é uma das ferramentas de rastreamento de SERP mais bem avaliadas.
SEMrush
O SEMrush é uma ferramenta extremamente popular, pois permite automatizar vários elementos de sua campanha de SEO. Integrar palavras-chave relevantes em sua página ajuda a determinar sua classificação nos resultados de pesquisa. O SEMrush ajuda você a encontrar palavras-chave valiosas, e a maneira como você as otimiza afeta seus rankings. Por exemplo:

(Crédito da imagem: SEMRush)
O SEMrush permite que você fique de olho na posição do seu domínio e da concorrência. Você pode monitorar suas classificações de palavras-chave e acompanhar como está competindo com outros domínios.
Sapo gritando
Screaming Frog é uma boa escolha ao investir em marketing de SEO. Ele permite que você analise seu site para obter uma classificação mais alta e entenda o que está prejudicando o desempenho do seu site nos resultados de pesquisa. É uma ferramenta de rastreamento da web que soluciona problemas de SEO para identificar problemas comuns como:
- Links quebrados
- Redirecionamentos de auditoria
- Conteúdo duplicado
O Screaming Frog analisa os metadados e o título da página para garantir que esteja bem otimizado para os mecanismos de pesquisa. Você pode configurar rastreamentos programados regulares para economizar tempo fazendo isso sozinho. Essa ferramenta facilita o monitoramento do seu site e o entendimento de como melhorar seu SEO.

(Crédito da imagem: Screaming Frog)
Ahrefs
Ahrefs é uma ferramenta de automação que permite que você acompanhe os backlinks do seu site. Os backlinks aumentam a classificação de seus sites nos resultados de pesquisa. Você será capaz de acompanhar sua classificação e monitorar as pessoas com links para seu site. Por exemplo:

Ahrefs também permite que você monitore os backlinks do seu concorrente. Você terá mais oportunidades de backlinks em potencial para o seu site. Você também receberá uma visão detalhada do seu perfil e um processo automatizado de análise de backlinks para sua empresa.
A Ahrefs oferece dados aprofundados e detalhados necessários para tomar decisões estratégicas. Ele também permite que você aprenda com o conteúdo de melhor desempenho do setor por meio do explorador de conteúdo. Você pode estudar o que seus clientes estão procurando por meio do explorador de palavras-chave.
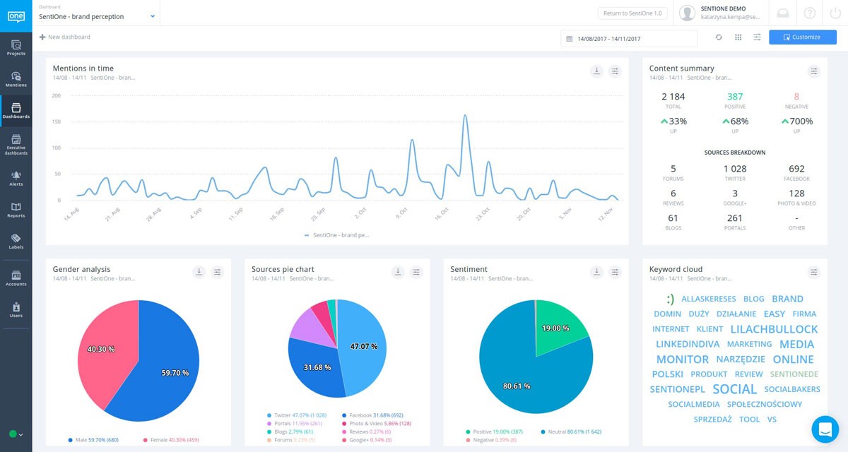
SentiOne
As campanhas de mídia social são essenciais para otimizar seu SEO. Embora não afete diretamente seus rankings, compartilhar suas páginas afeta a quantidade de tráfego que seu site recebe. SentiOne ajuda você a monitorar conversas de usuários sobre sua marca e feedback valioso. Por exemplo:

(Crédito da imagem: SentiOne)
Você também receberá notificações quando sua marca for mencionada nas mídias sociais. Você poderá ver as postagens de outras pessoas sobre você e decidir se vai entrar em contato com conteúdo relevante.
O SentiOne ajuda você a se manter atualizado com a escuta online e a análise de dados. Você será capaz de atingir seus grupos-alvo e descobrir novas oportunidades de vendas. Também oferece a oportunidade de explorar o valor dos insights do público-alvo.
Este software de SEO aprimora seu atendimento ao cliente e economiza tempo de seus funcionários.
Também lhe dá uma vantagem competitiva. Interagir com os clientes online ajuda a evitar crises de mídia social, construir relacionamentos fortes com os clientes e estender o valor da vida útil do cliente.
Google Search Console
Esta ferramenta é oferecida gratuitamente e permite que você fique de olho e relate a presença do seu site no Google SERP. Para começar, você precisa confirmar seu site codificando seu site ou usando o Google Analytics e enviar seu mapa do site para indexação. O console de pesquisa do Google permite controlar o que é indexado e como seu site é representado.
Ele também pode fornecer mais compreensão de como o Google e seus usuários visualizam seu site. Você também pode otimizar seu site para obter um melhor desempenho nos resultados de pesquisa do Google.
O Google Search Console permite analisar as impressões, os cliques e a posição do seu site na pesquisa do Google. Ele também alerta sobre problemas em seu site para que você possa corrigi-los. Você também entenderá como a pesquisa do Google vê suas páginas.

(Crédito da imagem: Blog do webmaster do Google)
Diib: Ferramentas de Automação de SEO com Poder!
A Diib Digital oferece ferramentas de automação que o ajudarão a manter seu site funcionando de forma suave e eficiente. Da pesquisa de palavras-chave à autoridade do domínio, podemos ajudar. Aqui estão alguns dos recursos que temos certeza que você vai adorar:
- Ferramentas de monitoramento e rastreamento de palavras-chave, backlinks e indexação
- Experiência do usuário e otimização de velocidade móvel
- Monitoramento e reparo da taxa de rejeição
- Integração e desempenho de mídia social
- Páginas quebradas onde você tem backlinks (verificador 404)
- Monitoramento técnico de SEO
Clique aqui para fazer uma varredura gratuita ou simplesmente ligue para 800-303-3510 para falar com um de nossos especialistas em crescimento.
